ZSL Smart Manufacturing
主页 关于我 个人优势 项目 能力 历程 经历 行业经验 技术框架 证书 联系

系统可视画廊

动画演示

系统可视画廊

结合 animation 目录中的交互页面,左右切换即可预览各类架构/流程动画,辅助业务培训与方案展示。

    新窗口查看
    后端代码
    后端代码

    后端代码架构

    CQRS、审计、日志、监控、权限、多租户

    前端代码
    前端代码

    前端代码架构

    VUE、Element UI、路由守卫、权限控制、状态管理、组件库、全TS。

    资源拓扑可视化
    平台层

    资源拓扑

    逻辑、追踪。

    审计追踪
    监控层

    审计追踪

    可回放关键操作轨迹,出具审计报告,满足合规与问题追溯需求。

    日志透视
    监控层

    日志透视

    按模块、时间窗、关键字过滤日志,缩短定位时间并生成诊断快照。

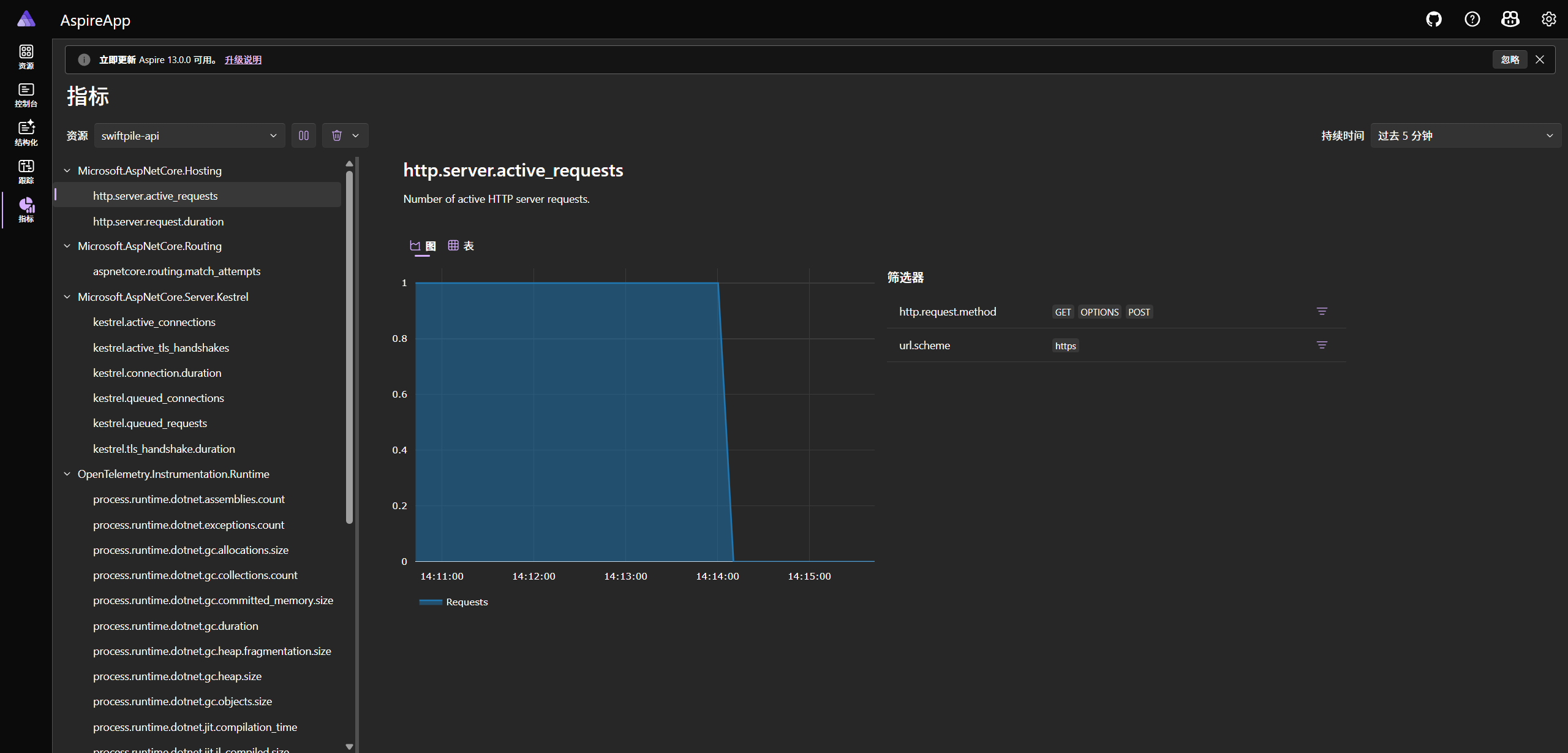
    指标矩阵
    监控层

    指标矩阵

    跟踪系统各模块性能指标。

    流程追溯
    监控层

    流程追溯

    系统请求流程追踪。

    界面 01
    体验层

    认证授权

    前端界面-权限管理。

    界面 02
    体验层

    强类型

    前端代码-完全TS支持。

    代码日志监控
    体验层

    代码日志监控

    平台异常监控日志。

    开发界面
    体验层

    开发界面

    开发流程信息。

    © 2025 Morris · Smart Manufacturing Ops

    豫ICP备2025116704号-1